Skip to content

feat(app): show connected provider usage with percent view and filters#18434

Open
LucasSantana-Dev wants to merge 3 commits intoanomalyco:devfrom
LucasSantana-Dev:feature/free-usage-control
Open

feat(app): show connected provider usage with percent view and filters#18434
LucasSantana-Dev wants to merge 3 commits intoanomalyco:devfrom
LucasSantana-Dev:feature/free-usage-control

Conversation

@LucasSantana-Dev
Copy link

@LucasSantana-Dev LucasSantana-Dev commented Mar 20, 2026

Issue for this PR

Closes #16823

Type of change

  • Bug fix
  • New feature
  • Refactor / code improvement
  • Documentation

What does this PR do?

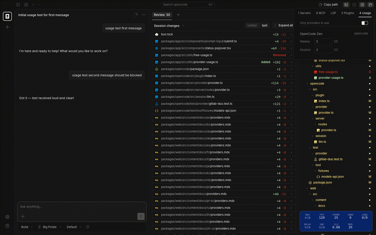
This adds a provider-usage tab in Status focused on practical quota visibility for connected providers, with percentage-based presentation for providers that communicate limits as percentages (OpenAI/Claude style).

Changes included:

  • weekly/session usage display per connected provider
  • percentage display for OpenAI/Claude-style usage limits
  • Only providers in use filter to reduce crowding when many providers are configured

Why this is useful: it improves day-to-day operator visibility into current usage without leaving the app, and scales better for multi-provider setups.

How did you verify your code works?

  • bun run --cwd packages/app typecheck
  • bun run --cwd packages/app test:unit
  • Playwright UI verification against local app session flow

Screenshots / recordings

provider usage dark flow
usage dark initial
usage dark openai percent
usage dark filtered

Checklist

  • I have tested my changes locally
  • I have not included unrelated changes in this PR

@github-actions github-actions bot added the needs:compliance This means the issue will auto-close after 2 hours. label Mar 20, 2026
@LucasSantana-Dev LucasSantana-Dev changed the title feat(app): add integrated free usage control feat(app): show connected provider weekly/session usage limits Mar 20, 2026
@LucasSantana-Dev LucasSantana-Dev changed the title feat(app): show connected provider weekly/session usage limits feat(app): show connected provider usage with percent view and filters Mar 20, 2026
@github-actions github-actions bot removed the needs:compliance This means the issue will auto-close after 2 hours. label Mar 20, 2026
@github-actions
Copy link
Contributor

Thanks for updating your PR! It now meets our contributing guidelines. 👍

Sign up for free to join this conversation on GitHub. Already have an account? Sign in to comment

Labels

None yet

Projects

None yet

Development

Successfully merging this pull request may close these issues.

Paid Gemini API Key hitting Quota Limits in OpenCode AI

1 participant